Introducing Factor House 2.0 🚀
Today we introduce Flex for Apache Flink and announce Factor Platform, the future of distributed systems engineering.
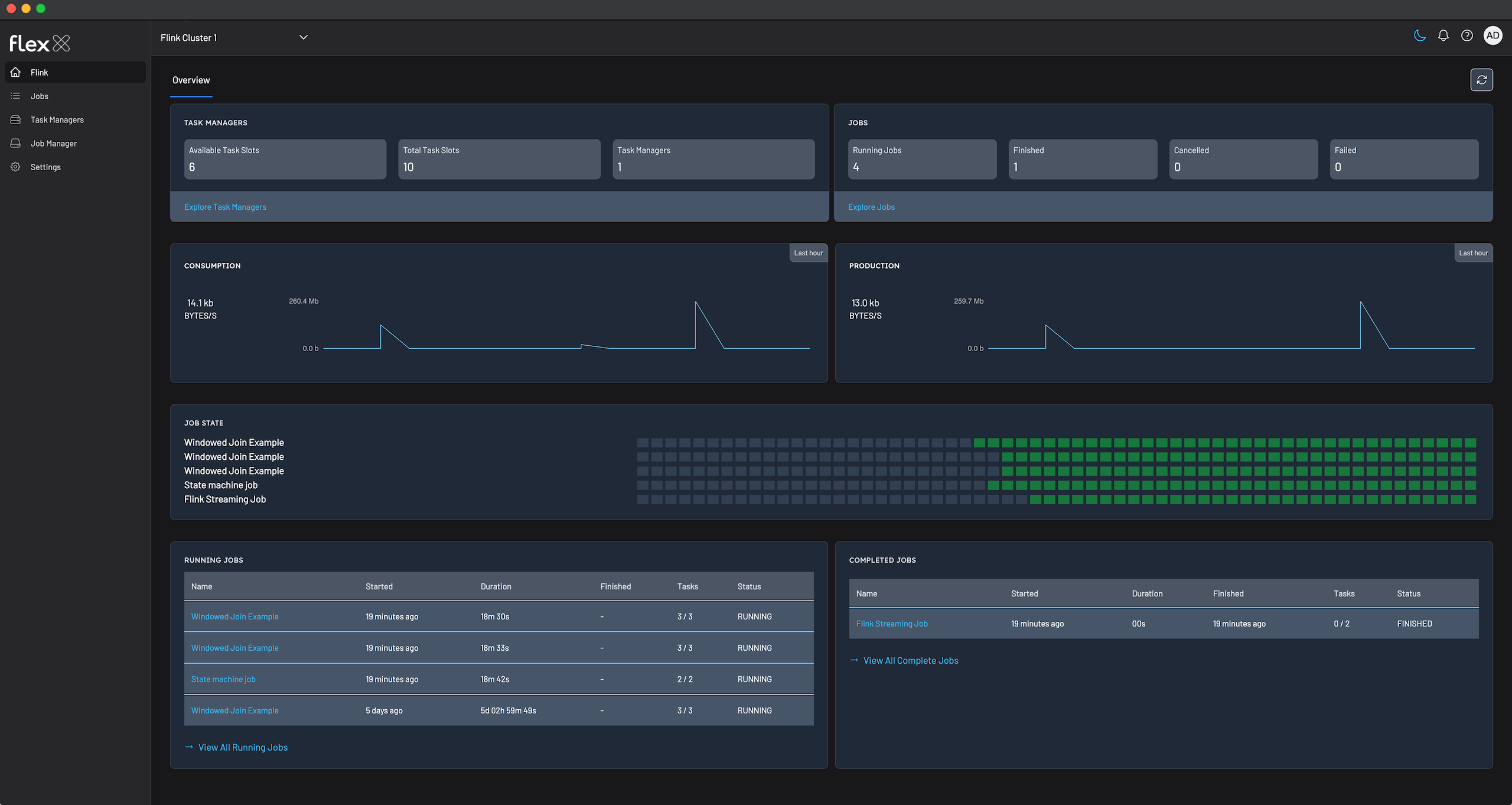
Starting now, individuals can use Flex CE for free, even at work. Organisations can install Flex CE in up to three non-production environments.







